ERP для клиник и оптик

Сквозной учет: от приема врача до выдачи очков

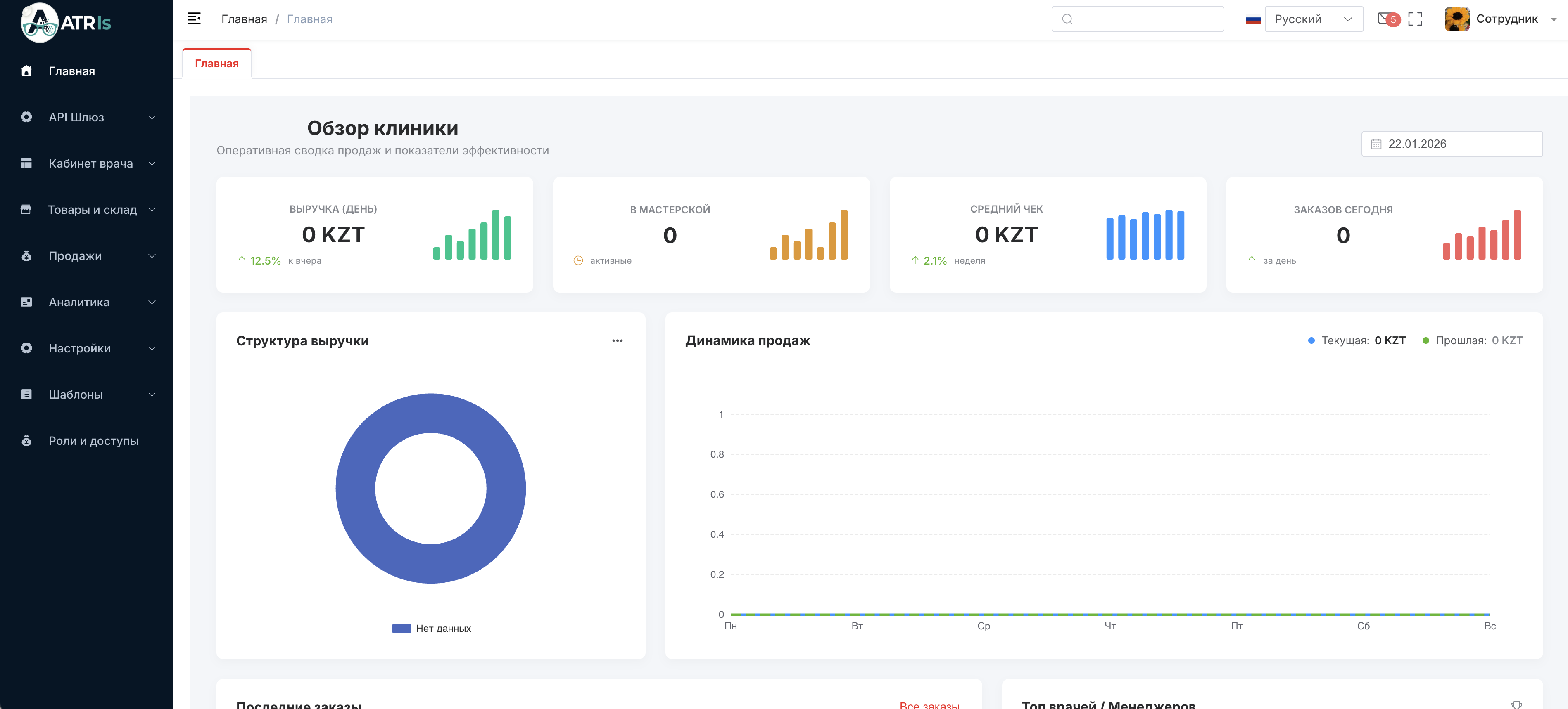
Единая система управления складом линз, кабинетом офтальмолога, мастерской и кассой. Аналитика, права доступа и полный контроль движения товаров.

Интерфейс Atris
Заказ в мастерской
Списание линз

Мощные инструменты управления

Мы учли специфику оптического бизнеса: сложные товары, рецептурные линзы и производственную цепочку.

Продвинутый склад

Учет сложных типов: линзы, оправы, контактные линзы, комплекты. Приемка, списание, перемещение между филиалами и инвенторизация в пару кликов.

Кабинет офтальмолога

База пациентов с историей рецептов и покупок. Гибкие шаблоны приемов для быстрого заполнения. Все данные под рукой.

Продажи и Касса

Оформление продаж товаров и услуг. Работа с вариациями товаров. Быстрые возвраты и автоматическое списание со склада при продаже.

Сквозной процесс

Бесшовный маршрут заказа: Прием врача → Продажа → Передача в мастерскую → Склад → Выдача готовых очков клиенту.

Роли и Доступы

Разграничение прав для врачей, менеджеров, мастеров и администраторов. Подробная аналитика по каждому сотруднику.

Инновации (Roadmap)

Скоро: внедрение AI-агентов для помощи в диагностике и полное подключение фискальных касс (Webkassa/Prosklad).

Идеальный порядок в клинике

Atris связывает все департаменты в единый организм. Менеджер видит остатки склада, врач видит историю покупок пациента, а мастер получает точное техзадание.

  • Категории и атрибуты товаров
  • История всех рецептов пациента
  • Статусы заказов в мастерской

Автоматизируйте свой бизнес

Оставьте заявку, чтобы увидеть, как работает учет линз, шаблоны приемов и аналитика продаж в живую.

+7 (707) 054-35-42
info@atris.kz

Заявка на внедрение